Telegraf-executable script to collect metrics of all virtual server instances of a Teamspeak 3 server
Clone, build and store somewhere on your server. Add the executable to the exec input plugin of Influx Telegraf. Don't set the execution timeout too low when you have multiple server instances running.
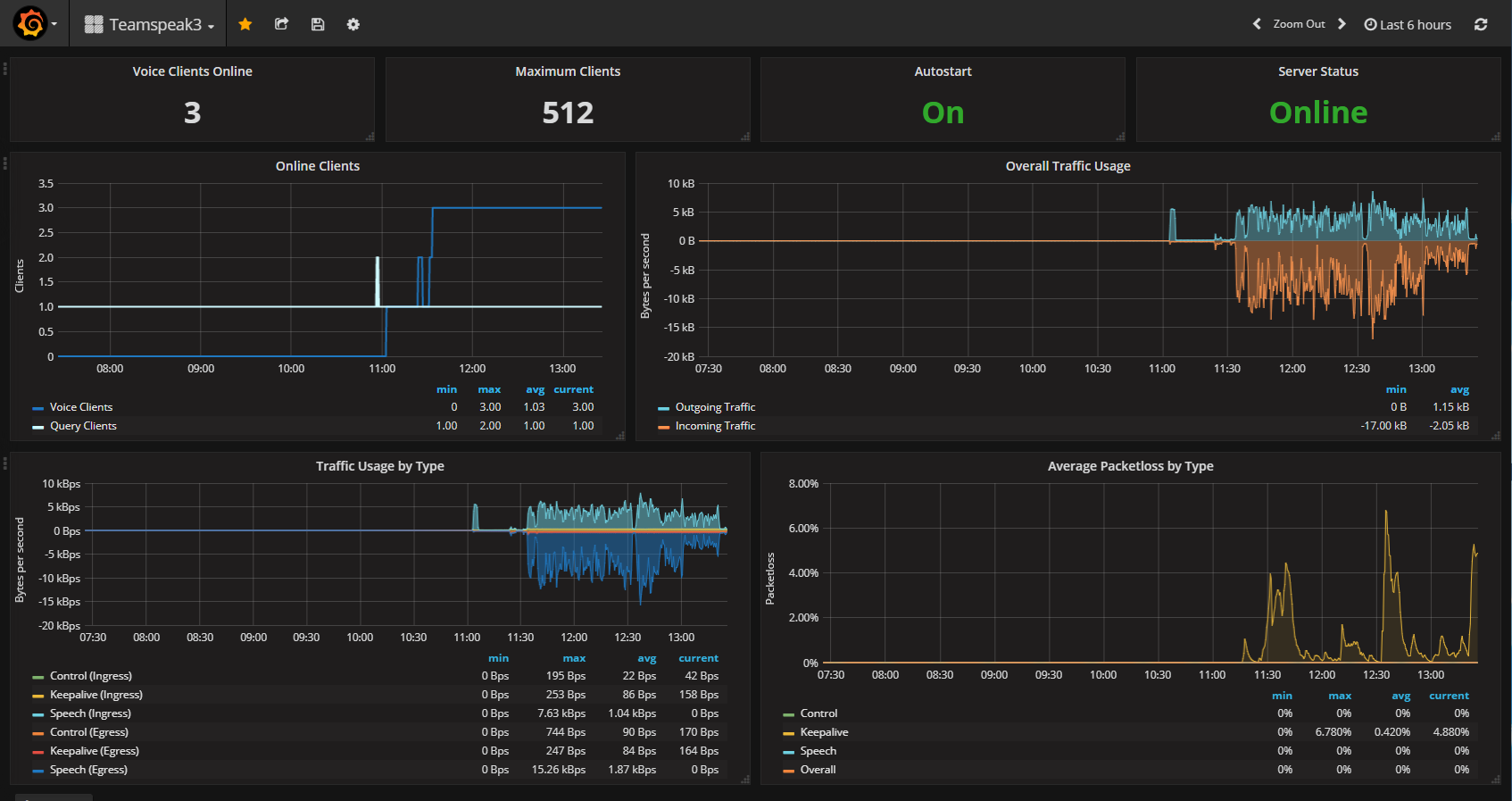
The script outputs collected metrics about all found Teamspeak 3 instances in Influx Line format.
- Metric Name:
teamspeak_server - Tags:
portandidof the virtual server instance - Value
online: Whether the server instance is running or not - Value
v_clients: Currently online voice client count (Server Query clients not included) - Value
q_clients: Currently online Server Query client count - Value
m_clients: Maximum clients allowed for the virtual server instance - Value
autostart: Whether the virtual server instance will auto-start or not - Value
bytes_out: Overall egress traffic in bytes since restart - Value
bytes_in: Overall ingress traffic in bytes since restart - Value
channels: Channel count of the virtual server instance - Value
reserved_slots: Reserved slot count of the virtual server instance - Value
uptime: Uptime in seconds since restart - Value
packets_out: Overall egress packets since restart - Value
packets_in: Overall ingress packets since restart - Value
ft_bytes_in_total: Overall file transfer ingress bytes (not since restart but since ever) - Value
ft_bytes_out_total: Overall file transfer egress bytes (not since restart but since ever) - Value
pl_control: Average packetloss of the control packets - Value
pl_speech: Average packetloss of the speech packets - Value
pl_keepalive: Average packetloss of the keepalive packets - Value
pl_total: Average packetloss of control, speech and keepalive packets together - Value
bytes_in_speech: Overall ingress speech traffic since restart in bytes - Value
bytes_out_speech: Overall egress speech traffic since restart in bytes - Value
bytes_in_control: Overall ingress control traffic since restart in bytes - Value
bytes_out_control: Overall egress control traffic since restart in bytes - Value
bytes_in_keepalive: Overall ingress keepalive traffic since restart in bytes - Value
bytes_out_keepalive: Overall egress keepalive traffic since restart in bytes - Value
packets_in_speech: Overall ingress speech packets since restart - Value
packets_out_speech: Overall egress speech packets since restart - Value
packets_in_control: Overall ingress control packets since restart - Value
packets_out_control: Overall egress control packets since restart - Value
packets_in_keepalive: Overall ingress keepalive packets since restart - Value
packets_out_keepalive: Overall egress keepalive traffic since restart - Value
avg_ping: Average ping of all connected voice clients

grafana-dashboard.json in this repository.
go-ts3: https://github.com/multiplay/go-ts3
This library provides all necessary methods to connect to a Teamspeak 3 ServerQuery. During my work on this repository I added a few methods for bandwidth and packetloss metering at it.